-
php7 oom-killer ???컴터 2023. 6. 29. 14:19
Out Of Memory Killer 의 약자로 메모리가 부족해서 특정 프로세스를 강제로 종료시키는 것을 말한다.
갑자기 트래픽 늘면서 php7이 살해당함.
아마 도쿠위키 사용자 등록 스팸 봇에 의한 것 같음
사용자 목록 파일이 21MB 였다.
Proxmox log:
Jun 29 10:43:02 play kernel: php-fpm7.4 invoked oom-killer: gfp_mask=0xcc0(GFP_KERNEL), order=0, oom_score_adj=0
Jun 29 10:43:02 play kernel: CPU: 2 PID: 3379055 Comm: php-fpm7.4 Tainted: P O 5.15.74-1-pve #1
Jun 29 10:43:02 play kernel: Hardware name: To Be Filled By O.E.M. To Be Filled By O.E.M./H77 Pro4-M, BIOS P2.10 03/14/2018Service:
● php7.4-fpm.service - The PHP 7.4 FastCGI Process Manager
Loaded: loaded (/lib/systemd/system/php7.4-fpm.service; enabled; vendor preset: enabled)
Active: failed (Result: oom-kill) since Thu 2023-06-29 10:43:03 KST; 2h 12min ago
Docs: man:php-fpm7.4(8)
Process: 177 ExecStart=/usr/sbin/php-fpm7.4 --nodaemonize --fpm-config /etc/php/7.4/fpm/php-fpm.conf (code=exited, status=0/SUCCESS)
Process: 194698 ExecStopPost=/usr/lib/php/php-fpm-socket-helper remove /run/php/php-fpm.sock /etc/php/7.4/fpm/pool.d/www.conf 74 (code=exited, status=0/SUCCESS)
Main PID: 177 (code=exited, status=0/SUCCESS)
Status: "Processes active: 53, idle: 32, Requests: 2636181, slow: 0, Traffic: 0req/sec"
CPU: 1d 16h 25min 43.907sNginx error.log:
2023/06/29 03:24:21 [error] 235#235: *4415254 open() "/var/www/wiki/lib/plugins/codemirror/dist/scripts.min.js" failed (2: No such file or directory), client: 162.158.174.165, serv>
2023/06/29 05:06:14 [error] 235#235: *4471225 connect() failed (113: No route to host) while connecting to upstream, client: 199.192.16.163, server: tv, request: "GET /wp-content/p>
2023/06/29 06:24:28 [error] 235#235: *4509352 FastCGI sent in stderr: "PHP message: PHP Warning: disk_free_space(): No such file or directory in /var/www/html/info.php on line 63P>
2023/06/29 06:44:40 [error] 235#235: *4521122 connect() failed (113: No route to host) while connecting to upstream, client: 66.249.90.104, server: tv, request: "GET /web/index.htm>
2023/06/29 06:45:44 [error] 235#235: *4522162 connect() failed (113: No route to host) while connecting to upstream, client: 66.249.90.103, server: tv, request: "GET /web/index.htm>
2023/06/29 07:05:10 [error] 235#235: *4534059 connect() failed (113: No route to host) while connecting to upstream, client: 66.249.90.105, server: tv, request: "GET /web/index.htm>
2023/06/29 07:06:14 [error] 235#235: *4534059 connect() failed (113: No route to host) while connecting to upstream, client: 66.249.90.105, server: tv, request: "GET /web/index.htm>
2023/06/29 10:43:03 [error] 233#233: *4658224 recv() failed (104: Connection reset by peer) while reading response header from upstream, client: 172.70.178.78, server: openwiki.kr,>
2023/06/29 10:43:03 [error] 233#233: *4658683 recv() failed (104: Connection reset by peer) while reading response header from upstream, client: 172.70.43.108, server: openwiki.kr,>
2023/06/29 10:43:03 [error] 233#233: *4658619 recv() failed (104: Connection reset by peer) while reading response header from upstream, client: 172.71.146.18, server: openwiki.kr,>
2023/06/29 10:43:03 [error] 233#233: *4658043 recv() failed (104: Connection reset by peer) while reading response header from upstream, client: 172.71.146.90, server: openwiki.kr,>
2023/06/29 10:43:03 [error] 234#234: *4658249 recv() failed (104: Connection reset by peer) while reading response header from upstream, client: 172.69.59.164, server: openwiki.kr,>
2023/06/29 10:43:03 [error] 234#234: *4657489 recv() failed (104: Connection reset by peer) while reading response header from upstream, client: 172.70.134.229, server: openwiki.kr>

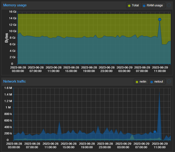
시피유 메모리 네트워크 트래픽이 쭉 올라감.
'컴터' 카테고리의 다른 글
헤놀 수리 중. (0) 2023.08.29 unattended-upgr (0) 2023.08.29 삼성 메모리 불량? (1) 2023.08.10 조까튼 Certbot.timer (0) 2023.07.12 wiki.js 아직 지켜보는 중. (0) 2023.03.16 따끈한 SSD. (0) 2022.11.13 이 네트워크 리소스를 사용할 권한이 없는 것 같습니다 (1) 2022.11.11 프록스목스 6에서 7로 업그레이드 (0) 2022.11.10